Click to enlarge - Merox Homelab
Hardware Overview
Power Protection
| Device | Model | Protected Equipment | Capacity |
|---|---|---|---|
| UPS #1 | CyberPower | Dell R720 | 1500VA |
| UPS #2 | CyberPower | Mini PCs + Network | 1000VA |
Network Stack
| Device | Model | Specs | Purpose |
|---|---|---|---|
| ONT | Huawei | 1GbE | ISP Gateway |
| Firewall | XCY X44 | 8× 1GbE | pfSense Router |
| WiFi | TP-Link AX3000 | WiFi 6 | Wireless AP |
| Switch | TP-Link | 24-port | Core Switch |
Compute Resources
Note
On-Premise Hardware
| Device | CPU | RAM | Storage | Purpose |
|---|---|---|---|---|
| Beelink GTi 13 | i9-13900H (14C/20T) | 64GB DDR5 | 2× 2TB NVMe | Proxmox |
| OptiPlex #1 | i5-6500T (4C/4T) | 16GB DDR4 | 128GB NVMe / 2TB | Proxmox |
| OptiPlex #2 | i5-6500T (4C/4T) | 16GB DDR4 | 128GB NVMe / 2TB | Proxmox |
| Dell R720 | 2× E5-2697v2 (24C/48T) | 192GB ECC | 4× 960GB SSD | Backup Server |
| Synology DS223+ | ARM RTD1619B | 2GB | 2× 2TB RAID1 | NAS/Media |
Tip
Cloud Infrastructure
| Provider | Instance | Specs | Location | Purpose |
|---|---|---|---|---|
| Hetzner | CX22 | 4vCPU/8GB/80GB | Germany | Off-site Backup |
| Oracle | Ampere A1 | 4vCPU/24GB/200GB | USA | Docker Test |
Network Architecture
Simple but Effective Design
I’ve kept my network intentionally simple - no VLANs or complex routing (yet). Three dedicated physical interfaces on pfSense handle everything:
WAN Interface → Orange ISP (Bridge Mode)LAN Interface → Homelab NetworkWiFi Interface → Guest/IoT IsolationWarning
Security Note: WiFi clients are firewalled from homelab services, except whitelisted ones like Jellyfin
Network Topology
Here’s how everything connects together. The key insight: Tailscale creates a flat network across all locations:
Click to enlarge - Full network topology including Tailscale mesh connections
Tip
Geo-distributed Exit Nodes: Both VPS instances double as Tailscale exit nodes, allowing me to route traffic through EU (Hetzner) or US (Oracle) regions for geo-restricted content or better latency.
Self-Hosted Applications and Services
Core Infrastructure
pfSense
The heart of my network - a fanless mini PC from AliExpress (~200€) running pfSense for 3+ years:

Tailscale Subnet Router Exposes the entire homelab to cloud VPS without installing Tailscale on every device. Perfect solution for CGNAT (Carrier-Grade NAT) bypass - when your ISP doesn’t give you a public IP address.
Unbound DNS
Local recursive resolver with domain overrides for *.k8s.merox.dev pointing to K8s-Gateway.
Telegraf Pushes system metrics to Grafana for monitoring dashboards.
Network Security
- WiFi → LAN: Block all except some self-hosted apps
- LAN → WAN: Allow all
- WAN → Internal: Block all except exposed services
Power Management with CyberPower UPS
Managing power for the critical infrastructure - the CyberPower 1000VA protects all mini PCs and network equipment:
Power Management Features
| Feature | Implementation | Purpose |
|---|---|---|
| pwrstat | USB to GTi13 Pro | Automated shutdown orchestration |
| SSH Scripts | Custom automation | Graceful cluster shutdown |
| Monitoring | Telegram alerts | Real-time power notifications |

Warning
Safety First: When power fails, the UPS triggers a cascading shutdown sequence - Kubernetes nodes drain properly before Proxmox hosts power down
Telegram Integration
Instant notifications keep me informed of power events wherever I am:

Storage Solutions
Synology DS223+ - Reliable NAS Storage
The reliable storage backbone - serving dual purposes in my infrastructure:
Media Storage
- Protocol: SMB/NFS shares (experimenting with both)
- Purpose: Central storage for ARR stack
- Access: Mounted directly in Kubernetes pods and Docker containers
Personal Cloud After 3 years of self-hosting Nextcloud, I switched to Synology Drive for a more polished experience:
- Better performance than my Nextcloud instance
- Native mobile apps that actually work reliably
- Set-and-forget reliability for family photos/documents
- 2TB RAID1 protection for peace of mind

Note
Experience Note: Sometimes the best self-hosted solution is the one that requires the least maintenance. Synology Drive has been that for my personal files.
Dell R720: From AI Experiments to Backup Server
The power-hungry beast of the homelab - this old datacenter workhorse has served many purposes over the past year:
Evolution of Use Cases
| Period | Purpose | Configuration | Notes |
|---|---|---|---|
| Phase 1 | Proxmox hypervisor | 24C/48T, 192GB RAM | Raw performance testing |
| Phase 2 | AI Playground | Quadro P2200 GPU | Ollama + Open WebUI |
| Current | Backup Target | 4× 960GB RAID-Z2 | Weekly MinIO sync |
Hardware Modifications
The most interesting project was flashing the RAID controller to IT mode - completely bypassing hardware RAID for direct disk access. IT mode allows the operating system to see drives directly rather than through a RAID abstraction layer.
Tip
Guide: For H710/H310 and more crossflashing instructions, check out Fohdeesha’s excellent guide
Remote Management
iDRAC Enterprise makes this server a joy to manage remotely:

Current Role: Off-site Backup Target
Given the ~200W idle power consumption, I’ve implemented a smart scheduling system:
- Power Schedule: Wake-on-LAN 1-2× weekly
- Sync Task: Pull MinIO backups from Hetzner VPS
- Storage: RAID-Z2 for redundancy
- 3-2-1 Rule: Completes my backup strategy
Warning
Power Efficiency Note: Running 24/7 would cost ~€20/month in electricity.
Still constantly changing my mind about what to run here
Virtualization Platform
Proxmox - The Compute Foundation
The compute playground of my homelab - a small but mighty 3-node cluster spread across my mini PCs.

Note
Philosophy Change: I’ve simplified from my previous complex setup. Rather than managing dozens of VMs/containers, I now focus on quality over quantity - running only what truly adds value.
Current Virtual Machines
| VM | Purpose | Specs | Notes |
|---|---|---|---|
| 3× Talos Kubernetes | Kubernetes nodes | 4vCPU/16GB/1TB | Intel iGPU passthrough |
| meroxos | Docker host for simpler services | 4vCPU/8GB/500GB | Alternative to Kubernetes complexity |
| Windows Server 2019 | AD Lab | 4vCPU/8GB/100GB | Active Directory experiments |
| Windows 11 | Remote desktop | 4vCPU/8GB/50GB | Always-ready Windows machine |
| Home Assistant | Home automation | 2vCPU/4GB/32GB | See automation section below |
| Kali Linux | Security testing | 2vCPU/4GB/50GB | To be restored from backup |
| GNS3 | Network lab | 4vCPU/8GB/100GB | To be restored from backup |
Note
New to Homelabbing? Start with the Proxmox + Docker section before diving into Kubernetes. You can run everything there first!
Smart Home Integration
While I have various IoT devices, my Home Assistant setup is intentionally minimal(for the moment). The most interesting automation? Location-based server fan control:
- Phone at home → Dell R720 fans run quieter
- Away from home → Fans ramp up for better cooling
Tip
Pro tip: For Dell R720 fan control details, check out my dedicated post
Infrastructure Distribution
Each Proxmox node runs one Talos VM, ensuring:
- High availability across physical hosts
- Balanced resource utilization
- No single point of failure for Kubernetes
Cloud Infrastructure
Extending beyond the homelab walls - strategic cloud deployments for resilience and global reach:

Infrastructure Overview
All managed through a single Portainer instance at cloud.merox.dev:

Tip
Cost Optimization: Hetzner’s CX22 at ~€4/month provides the perfect balance of resources for 24/7 operations
cloud-de (Hetzner VPS)
The always-on sentinel watching over my homelab:
| Service | Container | Purpose |
|---|---|---|
| Monitoring Stack | Grafana, Prometheus, Alertmanager | External homelab monitoring |
| Pi-hole | DNS resolver | Dedicated Tailscale split-DNS |
| Traefik | Reverse proxy | SSL certificates for all VPS services |
| Guacamole | Remote access | Cloudflare Tunnel exposed |
| Firefox | Browser container | GUI access via Guacamole RDP |
Warning
Reliability First: When the homelab is down, this VPS ensures I can still access critical services and troubleshoot remotely
homelab-ro (Local Docker)
The emergency escape hatch - when Kubernetes complexity becomes too much:
| Service | Purpose | Note |
|---|---|---|
| ARR Stack | Media automation | Quick restore when Kubernetes fails |
| Netboot.xyz | PXE server | Network boot any OS/tools |
| Portainer Agent | Management | Remote Docker control |
Because sometimes you just need things to work without debugging YAML manifests at 2 AM
cloud-usa (Oracle Free Tier)
The wildcard instance leveraging Oracle’s generous free tier:
- Testing ground for experimental Docker images
- Tailscale exit node for US geo-location
- Not in Portainer - hit the 5-node limit (3× Kubernetes + 2× Docker)
Note
Free Tier Limits: Portainer BE restricts to 5 nodes. Priority given to production workloads over test instances.
Tip
Architecture Note: Each cloud instance serves as a Tailscale subnet router, creating a global mesh network with automatic failover capabilities
Container Orchestration
Talos & Kubernetes - Enterprise-Grade at Home
Fair warning: This is where I went full “because I can” mode. If you just want to run services, stick with Docker. But if you want to learn enterprise-grade container orchestration…
The Journey to Over-Engineering
After diving deeper into Kubernetes automation, I discovered this magic: onedr0p/cluster-template
Note
Game Changer: Talos OS - my first experience with a declarative, immutable operating system. After a few days of troubleshooting and research, I was completely sold on this approach.
Tip
Why Talos over K3s?
- Immutable OS = less maintenance
- GitOps-first design
- Declarative everything
- Perfect for learning “real” Kubernetes
My Infrastructure Repository
Fork and customize: 👉 github.com/meroxdotdev/infrastructure
Key Customizations
| Component | Modification | Reason |
|---|---|---|
| Storage | Longhorn CSI | Simpler PV/PVC management |
| Talos Patches | Custom machine config | Longhorn requirements |
| Custom Image | factory.talos.dev/installer/8d37fcc… | Intel iGPU + iSCSI support |
Tip
Custom Talos Image includes:
- Linux driver tools
- iSCSI-tools (for network storage)
- Intel iGPU drivers for Proxmox passthrough
GitOps Structure
infrastructure/kubernetes/apps/├── storage/ # Longhorn configuration├── observability/ # Prometheus, Grafana, Loki (WIP)└── default/ # Production workloads
Click to enlarge - Grafana and Loki dashboard example
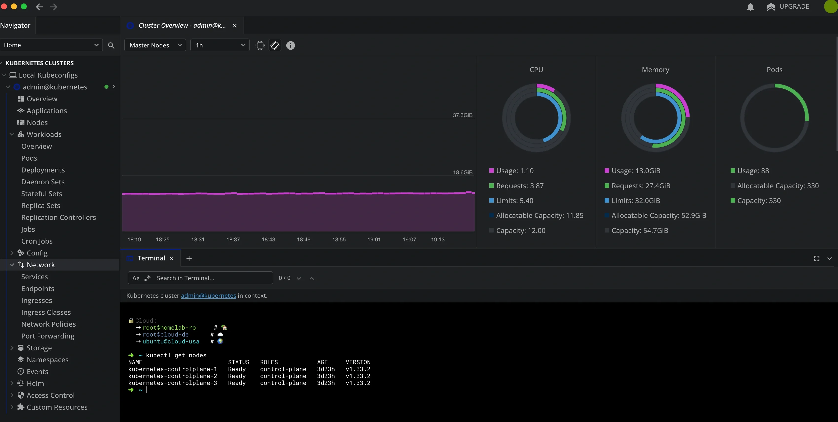
Cluster Management with Lens
For day-to-day Kubernetes management, I use Lens - it provides a beautiful overview of the entire cluster health, resource usage, and running workloads:

Deployed Applications
| App | Purpose | Special Notes |
|---|---|---|
| Radarr | Movie automation | NFS to Synology |
| Sonarr | TV automation | NFS to Synology |
| Prowlarr | Indexer manager | Central search |
| qBittorrent | Torrent client | ⚠️ Use v5.0.4 for GUI config |
| Jellyseer | Request management | Public via Cloudflare |
| Jellyfin | Media server | Intel QuickSync enabled |
| Homepage | Dashboard | Still organizing… |
Homepage Dashboard
My centralized view of everything (work in progress on the organization):

Automation Benefits
With this setup, I can completely rebuild my cluster in 8-9 minutes:
- Clean: Declarative configuration for everything
- Organized: GitOps workflow with Flux
- Sustainable: Renovate bot keeps dependencies updated
- Reproducible: All configs in Git
Warning
Security Reminder: Keep your SOPS keys and secrets backed up separately - you’ll need them to decrypt your repository when rebuilding from scratch!
Backup Strategy
Daily automated backups ensure data persistence:
- Longhorn PVCs → Daily backup to MinIO on R720

- MinIO on R720 → Weekly sync to Hetzner Storagebox
- Result: Complete 3-2-1 backup strategy

For detailed deployment instructions, check out the excellent onedr0p/cluster-template README - it’s surprisingly straightforward to follow.
What’s Next
All these being said, this is my homelab and I hope you really enjoyed it or it helped you in any way. If you have any questions don’t hesitate to write down a comment to ask me, I’ll be happy to help :)